SEO Dashboard

SEO Dashboard tracking search and AI traffic

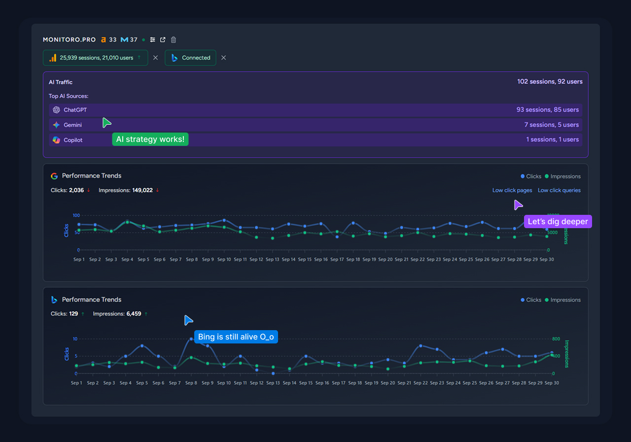
Our SEO Dashboard lets you track essential SEO metrics across all your sites without switching between multiple tabs and services.

With simple integrations for Google Search Console, Google Analytics, and Bing Webmaster Tools, you can monitor performance data from Google and Bing, as well as traffic from popular AI sources like ChatGPT, Perplexity, Gemini, Claude, Copilot, and Meta.

Traffic Sources

Advanced and Enterprise plans also unlock tracking for Ahrefs Domain Rating and Moz Domain Authority, plus automated SEO report generation and email alerts.

Getting Started

After you sign in, you’ll land directly on the Dashboard. Make sure the relevant sites are already added in Google Search Console. Click Import from GSC to connect your properties.

Dashboard Import Project

Next, connect Google Analytics (this is also required for AI traffic tracking) and Bing Webmaster Tools. That’s it—your SEO Dashboard is ready to go.

Data Refresh & Date Ranges

Data from all connected sources refreshes at least once every 12 hours. No action is required on your end. The timestamp of the latest update is shown at the top of the SEO Dashboard.

Site availability checks and server response logging also run daily. You can see the current status and last update by hovering over the status icon next to the project name. Note: this tool checks only the homepage.

Domain Rating (Ahrefs) and Domain Authority (Moz) are refreshed at least once a month.

By default, the SEO Dashboard shows data from the last 30 days. You can also view data for the previous month.

Storage of Data

We don’t store data permanently. All information from external sources is temporarily cached solely to operate the service. The maximum cache retention period is 2 months. After that, the data is automatically deleted. When you delete a project from the SEO Dashboard, all data including the full cache history is removed immediately.